How to set up a Google Analytics view without filters

Integrations

Google Analytics integration

How to set up a Google Analytics view without filters

When connecting your Google Analytics to AccuRanker, make sure that you use a Google Analytics view without any filters. Having filters on your Google Analytics view might result in Analytics data not being imported to AccuRanker.

How to check if your Google Analytics view has filters

Step 1

Go to your Google Analytics account.

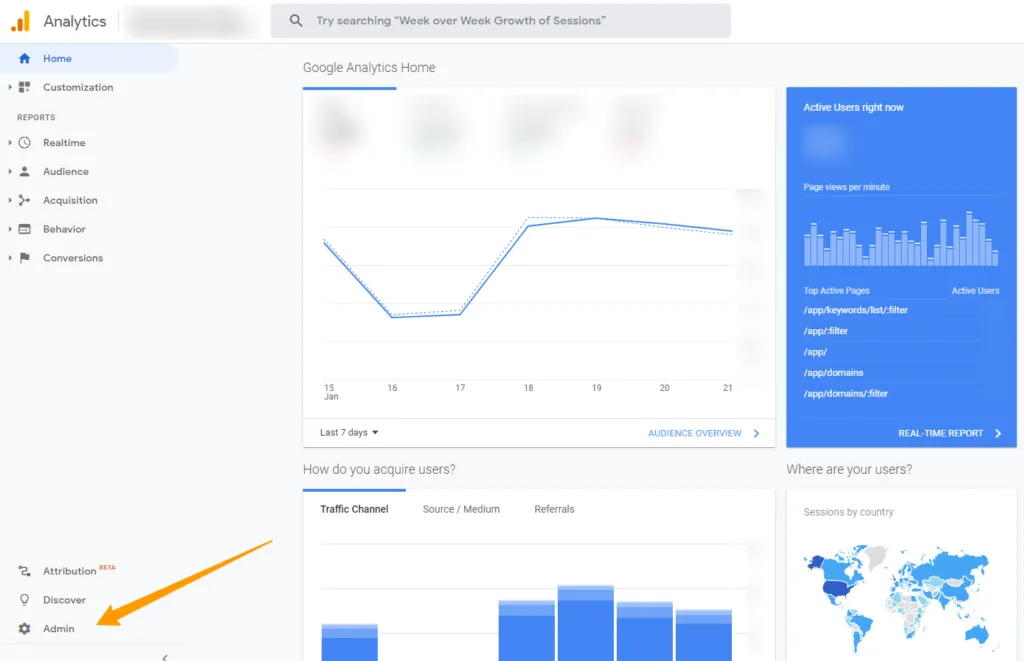
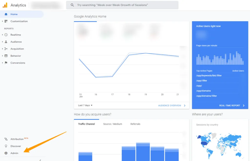
Step 2

Click on Admin

https://www.accuranker.com/wp-content/uploads/2021/01/Google-Analytics-View-1024x661.png

Step 3

Go to ‘View’ and click on ‘Filters’

https://www.accuranker.com/wp-content/uploads/2021/01/Google-Analytics-no-filter-view-1024x350.png

If the view looks like this, there’s no filters and you are good to go.

https://www.accuranker.com/wp-content/uploads/2021/01/No-filter-Google-Analytics.png

How to create a view without filters

Step 1

Go to your Google Analytics account.

Step 2

Click on Admin

https://www.accuranker.com/wp-content/uploads/2021/01/Google-Analytics-View-1024x661.png

Step 3

Click on the blue button labelled ‘+ Create View’

https://www.accuranker.com/wp-content/uploads/2021/01/New-view-in-Google-Analytics-1024x371.png

Step 4

Name your reporting view and click on ‘Create View’

https://www.accuranker.com/wp-content/uploads/2021/01/Create-new-view-in-Google-Analytics-1024x567.png

Go to this helpguide if you need help Connecting AccuRanker to Google Analytics

Read More

Still need help?

Customer support

Our live support team is ready to assist you with any issues.